Organizations worldwide embraced Agile transformations, hoping to increase flexibility, boost quality, accelerate delivery, and better align organizational strategies and business goals.
But let's face it: most of these transformations fail to achieve their intended outcomes, and worse, they never end.
Agile As We Know It Isn’t Enough
True, Agile is a long transformation journey. But despite years of ongoing efforts, most businesses burn millions of dollars due to delays, inefficiencies, and poor planning.
Lack of focus on what truly matters, misalignment between strategy and decision-making, limited visibility, organizational silos, and misaligned priorities, efficiency problems are the most common challenges that halt many Agile transformations.
So, why do organizations face the same issues Agile transformations are meant to fix?
The problem lies in the rigidity of traditional Agile frameworks. They are slow and cumbersome and fail to align strategy with execution and manage growing complexity, dependencies, and collaboration at scale. As a result, organizations today stagnate and fail to achieve the core tenets of agile, i.e., agility, fast, continuous delivery & customer satisfaction.
Value Stream Management (VSM) for The Next Level of Agility:
Today's largest and most complex enterprises deploy VSM initiatives to break through these transformation barriers, unlock their Agile PMOs' full potential, and reach a new level of Agility.
ValueOps by Broadcom is the industry's most potent and complete enterprise VSM platform, making this happen.
What is Value Stream Management?
Value Stream Management (VSM) is a systematic approach that focuses on mapping and optimizing the flow of business value from customer request to delivery.
Its goal is to ensure that every step of product development aligns perfectly with customer needs and business objectives. It accomplishes this by connecting people, data, and processes from the development to the delivery cycle's end.
ValueOps by Broadcom: Award-Winning Value Stream Management Platform
ValueOps stands out as the most comprehensive VSM platform, with its core components in Clarity, Rally, ValueOps ConnectALL, and ValueOps Insights. Both Clarity & Rally work together to streamline investment and portfolio management, operationally focused Agile planning, and execution:
- Clarity: Clarity is a strategic portfolio management platform that helps organizations align investments with their long-term goals. It focuses on dynamic prioritization to ensure resources are allocated effectively and in line with what truly matters to the business. It eliminates the common challenge of misalignment between strategy and execution, keeping everyone focused on high-impact initiatives
- Rally: Rally is an Agile management tool that keeps teams connected, aligned, and productive. It tracks progress, ensures everyone achieves the same goals, and provides real-time feedback loops. Rally solves the challenge of organizational silos and miscommunication, which often lead to inefficiencies and derail Agile transformations.
Harnessing Data-Driven Insights of ValueOps to Unlock Agile PMO Potential:
While Clarity and Rally handle strategy and execution, ConnectALL and ValueOps Insights unify data across teams and tools. This creates a single source of truth while delivering tailored data-driven insights at every stage of the value stream to help maximize value.
Here's how Agile PMOs can unleash the next level of agile transformation with tailored data-driven insights ValueOps delivers with its powerful Value Stream Management:
- Unified Data Aggregation for Complete Visibility & Clarity
Due to fragmented systems and disjointed integrations, most Agile setups miss a clear, unified data view. As a result, data needs to be updated and consistent, widening the divide between teams and leadership without aiding decision-making.
With ValueOps ConnectALL, ValueOps offers the most powerful and versatile data integration possible by pulling data from across the organization into one unified platform. PMOs no longer see isolated pieces—they instantly see the whole picture:
- Clarity: All portfolios, Agile tools, and value streams come together to form a single source of truth.
- Actionable Insights: Real-time data lets you spot bottlenecks, anticipate risks, and adjust course instantly.
- Collaboration: Executives, managers, and teams—every stakeholder—share the same accurate, consistent information. This fosters better collaboration, more intelligent decisions, and natural alignment.
- OKRs: Turning Effort into Real & Relevant Results
PMOs often need help connecting day-to-day tasks with overarching strategic goals, so teams risk venturing out of alignment with the big picture. ValueOps bridges this divide with OKRs (Objectives and Key Results) offering:
- Precise Alignment: Every project, team, and contributor is tied to a clear objective, so no effort, time, or money is wasted on things that need to be aligned.
- Live Progress Updates: Updates happen in real-time, showing exactly how work impacts strategic outcomes.
- Outcome-First Thinking: It is no longer about finishing tasks but delivering results that matter.
- Innovative Metrics and Insights: Focusing on Purpose & Clarity
Traditional Agile methodologies often rely on lagging indicators such as sprint velocity or burndown charts, which fail to measure the actual business value of work. ValueOps shifts the focus to leading indicators that link delivery efforts to strategic outcomes.
- Value-Driven Metrics: Initiatives are tracked against fundamental business objectives, showing how work contributes to organizational goals.
- Role-Specific Insights: Tailored dashboards mean executives see the impact, team leads see the execution, and everyone understands their role in the bigger picture.
- Real-Time Course Correction: Instead of waiting for things to go off track, PMOs can adjust plans as they go.
By letting the PMO focus on outcomes rather than just outputs, ValueOps ensures that every decision creates tangible value. It's data-driven decision-making with purpose and Clarity.
- ValueOps Insight Out-of-Box Role-Based Visual Dashboards for Decision Makers
Value Stream Management incorporates the entire SDLC, from ideation to delivery. Data related to work items, OKRs, strategies, budgets, and expenditures are systematically linked to ensure data flow across organizational roles and tools.
- Engineering and Agile Management Dashboards: These dashboards provide real-time visibility into project status, task progress, resource allocation, deadlines, and issues. With their help, Agile PMOs can quickly identify bottlenecks, balance workloads, and keep projects on track. Metrics like cycle time and throughput empower teams to deliver efficiently and align execution with strategic objectives.
Image Credit: Engineering and Agile Management Dashboard by Broadcom Academy
- Engineering and Agile Management Dashboards: These dashboards provide real-time visibility into project status, task progress, resource allocation, deadlines, and issues. With their help, Agile PMOs can quickly identify bottlenecks, balance workloads, and keep projects on track. Metrics like cycle time and throughput empower teams to deliver efficiently and align execution with strategic objectives.
-
- Product Portfolio Management Dashboards: These dashboards help Agile PMOs align projects with business goals through resource planning, financial metrics, and risk assessment. They consolidate portfolio health, prioritize initiatives, and track customer feedback, improving decision-making across the product lifecycle.
Image Credit: Product Portfolio Dashboard by Broadcom Academy
- Product Portfolio Management Dashboards: These dashboards help Agile PMOs align projects with business goals through resource planning, financial metrics, and risk assessment. They consolidate portfolio health, prioritize initiatives, and track customer feedback, improving decision-making across the product lifecycle.
-
- IT Service Management (ITSM) Dashboards: Real-time data on IT service performance, incident resolution, SLA adherence, and compliance help PMOs enhance efficiency and manage risks. These actionable insights streamline processes from asset management to customer satisfaction.
Image Credit: IT Service Management Dashboard by Broadcom Academy
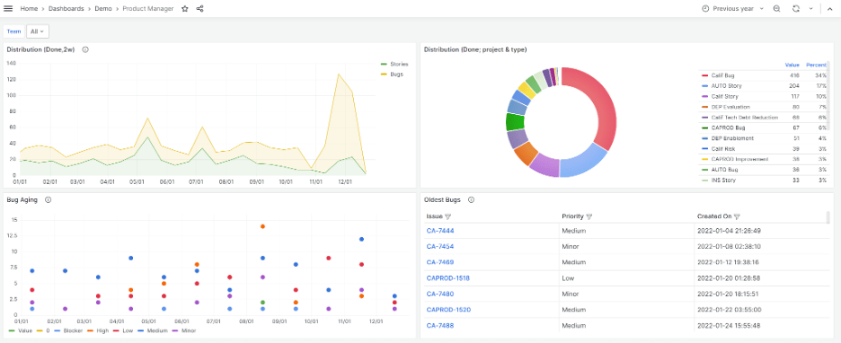
- DevOps Dashboards: These dashboards offer end-to-end visibility into the software delivery pipeline, including deployment frequency, lead time, failure rates, and mean time to recovery (MTTR). Agile PMOs use these insights to optimize delivery speed, improve reliability, and align development efforts with strategic goals.
Image Credit: DevOps Dashboard by Broadcom Academy - Dashboard for Flow Metrics: Tracks workflow efficiency by analyzing cycle time, throughput, and work progress (WIP). Other tracked metrics include blocker analysis, lead time distribution, quality, and other metrics highlighting bottlenecks, blockers, and quality indicators like defect rates to help Agile PMOs optimize workflows and ensure high-quality, timely delivery.
Image Credit: Flow Metrics Dashboard by Broadcom Academy
- IT Service Management (ITSM) Dashboards: Real-time data on IT service performance, incident resolution, SLA adherence, and compliance help PMOs enhance efficiency and manage risks. These actionable insights streamline processes from asset management to customer satisfaction.
Value Stream Management (VSM) for The Next Level of Agility:
A revolutionary technique two decades ago, Agile is the foundation of every software development effort today. The fact that we have large software projects is directly tied to Agile principles, no doubt.
However, as Agile became the standard, the methodology often preceded the core principles. Today, many digital transformation methodologies fail to deliver the expected results that management hopes for due to inefficient execution and caution due to the complexity.
Rooted in lean manufacturing principles made famous by the Toyota Production System (TPS) in the 1950s, Value Stream Management has the potential to reform how software is built, managed, and maintained at scale. Value Stream Management is touted as the next level of Agile, capable of delivering business execution results.
However, we must ensure that the execution is done right, mainly since value stream management is a complex endeavor that requires thorough skill and competence to generate adequate results.
Advanced Tools Call for Expert Implementation
ValueOps empowers us with one of the most potent and comprehensive platforms tailored to harness value stream management.
Yet, the problem arises at implementation, which can feel like a slippery slope.
So, if you are a business or organization looking to leverage Value Stream Management and have zeroed in on ValueOps as your platform, we suggest consulting experienced ValueOps implementation services with a proven record of accomplishment.
As the Broadcom Expert Advantage Partner, Winmill PPM is a leading PPM & VSM implementation service in North America with over 800 implementations and a track record for consistently exceptional results. We bring Clarity to your value streams, Rally your team towards business goals,
ConnectALL the dots, execute to perfection, and deliver Insights to help you unlock the potential of your Agile PMO.
Ready to unlock your Agile PMO's potential with ValueOps?
Contact Winmill PPM today for a free consultation and learn how our expert implementation services can accelerate your journey to Agile success.
